刚换软路由时发现adguard和openclash不能同时生效,要不就是adguard没效果,要不就是网络连接出问题。网上搜索到的教程不太有用。今天无意中看到一个方法,尝试后两个服务可以共存了,记录下。
- 网络-接口-Lan,底部基本设置勾选 “忽略此接口”
![图片[1]-openwrt中设置AdGuard Home和OpenClash共存-THsInk](https://www.thsink.com/wp-content/uploads/2023/05/image-16-1024x719.png)
- 网络-DHCP/DNS-高级设置,把dns服务器端口由53改为其他,比如5335,主要不要端口冲突,保存生效
![图片[2]-openwrt中设置AdGuard Home和OpenClash共存-THsInk](https://www.thsink.com/wp-content/uploads/2023/05/image-17-1024x719.png)
- 服务-AdGuard Home,点更新核心版本,点启用,重定向选择「无」,点手动设置,按如下修改,改完保存&应用
bind_host: 0.0.0.0
bind_port: 3000
...
dns:
bind_hosts:
- 0.0.0.0
port: 53
...
upstream_dns:
- 127.0.0.1:7874
![图片[3]-openwrt中设置AdGuard Home和OpenClash共存-THsInk](https://www.thsink.com/wp-content/uploads/2023/05/image-18-1024x719.png)
- 服务-OpenClash-插件设置-dns设置,停用本地dns劫持;覆写设置-dns设置中勾选自定义上游dns服务器,然后在下面自定义dns里看够不够用,自己有更好的dns也可以加上去,勾选远程域名解析,应用配置(老版本的openclash在全局设置-dns设置中设置)
- 点击AdGuard Home里AdGuardHome Web:3000,打开ADG的管理界面,在设置-dhcp设置中添加dhcp设置,用于取代第二步中的dhcp功能,用于分配静态ip等
![图片[4]-openwrt中设置AdGuard Home和OpenClash共存-THsInk](https://www.thsink.com/wp-content/uploads/2023/05/image-19-1024x719.png)
![图片[5]-openwrt中设置AdGuard Home和OpenClash共存-THsInk](https://www.thsink.com/wp-content/uploads/2023/05/image-20-1024x432.png)
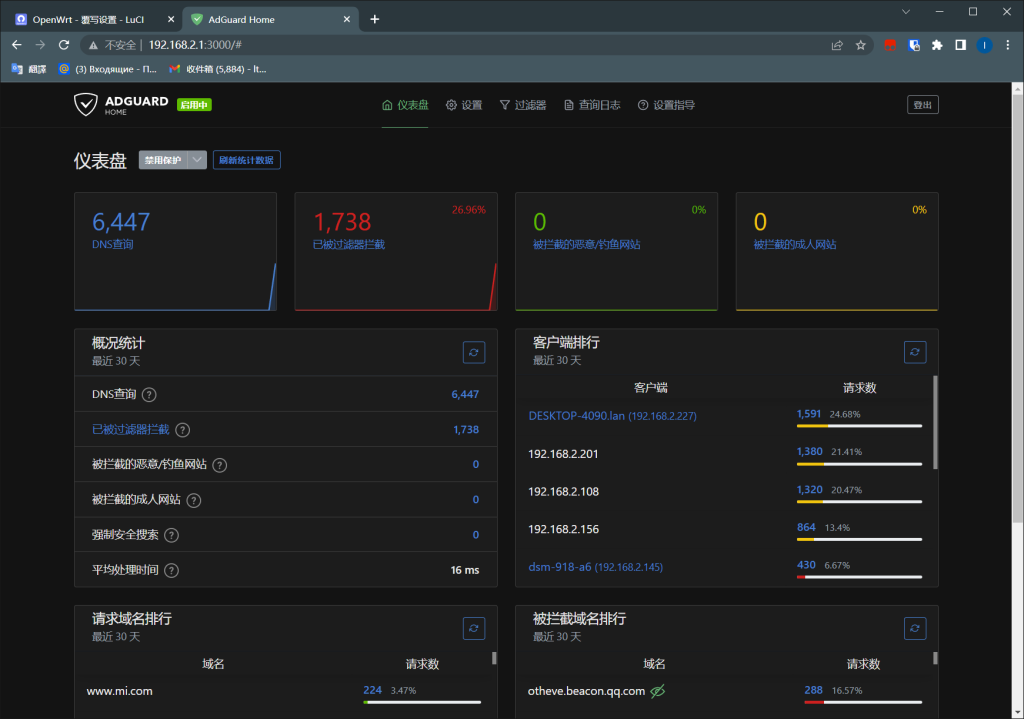
配置结束,打开几个网页后可以发现过滤器已经在正常工作,访问网站也没有问题。
![图片[6]-openwrt中设置AdGuard Home和OpenClash共存-THsInk](https://www.thsink.com/wp-content/uploads/2023/05/image-21-1024x719.png)
至此,openwrt中AdGuard Home和OpenClash已可共存并正常使用。在过滤器-dns黑名单中可以添加更多规则进行封锁。
这东西论屏蔽效果肯定不如客户端或插件,无法屏蔽元素,但家里所有设备都能用,聊胜于无吧。
参考
© 版权声明
文章版权归作者所有,未经允许请勿转载。
THE END








![表情[touxiao]-THsInk](https://www.thsink.com/wp-content/themes/zibll/img/smilies/touxiao.gif)